หยุดกังวลเรื่องระบบล่มและการถูกแฮก ให้เราดูแลระบบ IT ของคุณ 24 ชั่วโมง
Wazuh SIEM และ Zabbix Monitoring
เราทำหน้าที่เป็นยามเฝ้าระวัง (Wazuh) และหมอประจำตัว (Zabbix) ให้กับระบบ IT ของคุณตลอด 24 ชั่วโมง
เมื่อสองเครื่องมืออันทรงพลังถูกรวม
เพื่อใช้ตรวจสอบและป้องกันสถานะต่างๆ
ของเซิร์ฟเวอร์และไคลเอนต์

บริการ File Integrity Monitoring
"รู้ทันทีเมื่อไฟล์สำคัญถูกแก้ไข ป้องกัน Ransomware ได้ตั้งแต่เนิ่นๆ"
บริการ Vulnerability Detection
"เราช่วยหาและอุดช่องโหว่ในระบบของคุณ ก่อนที่แฮกเกอร์จะเจอ"


บริการ CPU/RAM/Disk Monitoring
"แก้ปัญหาคอขวดก่อนที่ระบบจะล่มหรือเว็บจะช้าจนลูกค้าหนี วางแผนเพิ่มทรัพยากรได้อย่างแม่นยำ"
จัดทำ Report ตามข้อกำหนด PDPA
"มีเอกสารและหลักฐานพร้อมสำหรับ Audit หมดกังวลเรื่องค่าปรับจาก PDPA"

Essential
฿ 3,500 .00
/ เดือน- ธุรกิจขนาดเล็ก, Startup
- สูงสุด 15 Agents
-
Wazuh (Security) :
✅ Standard Security Monitoring
✅ File Integrity Monitoring
✅ Log Analysis - Zabbix (Performance):
✅ Standard Infrastructure Monitoring (CPU, RAM, Disk, Network) - ระยะเวลาเก็บ Log : 30 วัน
- Email (Standard SLA)
Professional
฿ 9,000 .00
/ เดือน- ธุรกิจ SME, E-commerce
- สูงสุด 50 Agents
- Wazuh (Security) :
✅ ทุกอย่างใน Essential
✅ Vulnerability Detection
✅ CIS Benchmarking (SCA)
✅ Rule Tuning พื้นฐาน - Zabbix (Performance):
✅ ทุกอย่างใน Essential
✅ Web & Application Monitoring
✅ Custom Alert Thresholds - ระยะเวลาเก็บ Log : 90 วัน
- Email, LINE (Priority SLA)
Enterprise
ขอใบเสนอราคา
- องค์กรขนาดกลาง, บริษัทที่เน้น Compliance
- 51+ Agents (ราคาต่อรองได้)
- Wazuh (Security) :
✅ ทุกอย่างใน Professional
✅ Active Response
✅ Compliance Reporting (PDPA)
✅ Rule Tuning ขั้นสูง - Zabbix (Performance):
✅ ทุกอย่างใน Professional
✅ Database Monitoring
✅ Custom Dashboard & Graphs
✅ Proactive Performance Tuning - ระยะเวลาเก็บ Log : 365+ วัน
- Email, LINE, Phone (Dedicated Support)
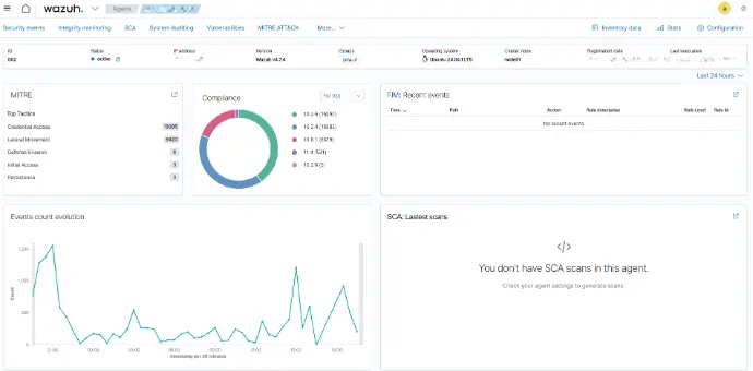
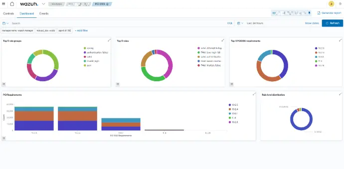
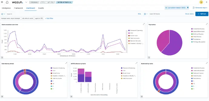
ตัวอย่างหน้าจอ WAZUH
(จากการใช้งานจริง)
ตัวอย่างหน้าจอ ZABBIX
(จากการใช้งานจริง)
FAQ
Zabbix เป็นระบบซอฟต์แวร์โอเพนซอร์สที่ใช้สำหรับการตรวจสอบและการจัดการโครงสร้างพื้นฐานไอที สามารถตรวจสอบเซิร์ฟเวอร์ เครือข่าย แอปพลิเคชัน และบริการต่าง ๆ ได้แบบเรียลไทม์
Wazuh เป็นแพลตฟอร์มโอเพนซอร์สด้านความปลอดภัยทางไซเบอร์แบบครบวงจร ทำหน้าที่เป็นทั้ง SIEM (Security Information and Event Management) และ XDR (Extended Detection and Response) เพื่อตรวจจับภัยคุกคาม, เฝ้าระวังความปลอดภัย และตอบสนองต่อเหตุการณ์ผิดปกติที่เกิดขึ้นกับเซิร์ฟเวอร์, คอนเทนเนอร์, แอปพลิเคชัน และอุปกรณ์ปลายทาง (Endpoints) ทั้งหมดในองค์กร
Zabbix รองรับการตรวจสอบอุปกรณ์และบริการต่าง ๆ ไม่ว่าจะเป็นเซิร์ฟเวอร์ (Windows, Linux, Unix), อุปกรณ์เครือข่าย, ฐานข้อมูล, แอปพลิเคชัน, บริการคลาวด์ และอื่น ๆ
Zabbix สามารถติดตั้งได้บนหลายแพลตฟอร์ม เช่น Linux, Windows, และ Docker โดยมีเอกสารและคำแนะนำการติดตั้งอย่างละเอียดจาก Zabbix เพื่อช่วยในการติดตั้ง
ใช่ Zabbix เป็นซอฟต์แวร์โอเพนซอร์สที่ให้ใช้งานได้ฟรี ไม่มีค่าใช้จ่ายในการดาวน์โหลดและใช้งานพื้นฐาน อย่างไรก็ตาม อาจมีค่าใช้จ่ายสำหรับการสนับสนุนเชิงพาณิชย์หรือบริการพิเศษจาก Zabbix SIA
ใช่ คุณสามารถติดตั้งและใช้งาน Zabbix ได้ฟรีโดยไม่มีค่าใช้จ่าย เพื่อทดลองและประเมินความสามารถของระบบก่อนที่จะใช้งานในสภาพแวดล้อมจริง
ติดต่อขอใบเสนอราคา
พร้อมที่จะเริ่มต้นสู่หนทางของการเปลี่ยนแปลงทางดิจิทัลแล้วหรือยัง?
มาร่วมเปลี่ยนแนวคิดของคุณให้กลายเป็นความจริง ติดต่อเราวันนี้เพื่อกำหนดแบรนด์ของคุณบนเส้นทางสู่ความเป็นเลิศทางดิจิทัลไปกับเรา